Sorry, this functionality is only available for verified hoteliers
The project dashboard is a free tool that is only available to verified hoteliers to make adopting new technology easier by streamlining their research and simplifying their communication workflow.
Elevate Your Hotel's Reputation with Hotellistat: Your Key to Managing Reviews and Enhancing Guest Satisfaction!
94% recommended by 42 hotels
Hotellistat GmbH has 0 reviews from United States of America so we’re unable to verify that they operate in your local market.
What is Hotellistat GmbH?
Founded in 2016 | Headquarters in München (Germany) | 21 employees
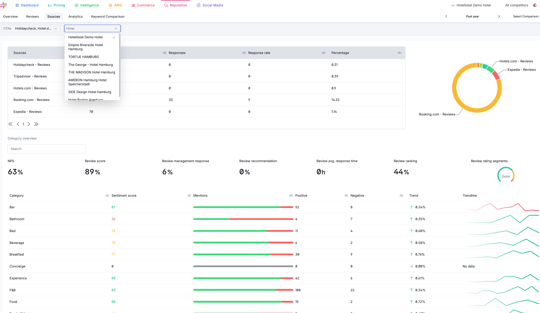
Hotellistat - Reputation Management is a sophisticated reputation management system specifically designed for hoteliers who want to streamline their online presence and enhance guest satisfaction.
1. **AI Summary Reviews:** The platform employs advanced AI technology to aggregate and summarize guest reviews from various online platforms. This means you can easily monitor what guests are saying about your hotel in one centralized location, saving you valuable time and resources.
2. **AI Summary Recommendations:** Hotellistat’s AI, known as ARIS, not only compiles reviews but also provides actionable insights and recommendations based on the feedback. This allows you to make informed decisions to improve guest experiences and address potential issues proactively.
3. **Comprehensive Monitoring and Analytics:** The platform offers extensive monitoring features, enabling you to track reviews across multiple websites effortlessly. With insightful analytics, you gain a clear understanding of trends and areas for improvement, fostering a data-driven approach to reputation management.
Hotellistat is a must-have for any hotelier aiming to cultivate a positive online reputation. Its proactive management tools and AI-driven insights empower you to promptly respond to guest feedback, refine your services, and ultimately drive more bookings, ensuring sustained success in a competitive market.
Powered by AI
This description was generated by AI which analyzed the following sources to summarize a description of Hotellistat GmbH products, features and capabilities. Leveraging user generated verified data sources allows us to generate a more helpful and realistic description for hoteliers free of sales promotion and hyperbole.
Sources
Verified hotelier reviews
We analyze all verified product reviews as a way to understand and summarize what real users/hoteliers are saying about the product to provide a more accurate and relevant description for buyers than only what vendors provide.
We analyze recommendations from industry experts who we ask to describe the most valuable features and capabilities of the product as well as key differentiators and what types of hotels the product works best for to extract unique insights and perspective for buyers.
While its important to incorporate analysis from verified user reviews and industry experts to create more balanced content, the way a vendor describes their overall company and vision can also shed light on their unique perspective or way of doing business which is why the AI ingests this information as well to add more context to paint a picture of what the company says vs what users and industry experts say.
Hotellistat GmbH's Provided Description:
"Hotellistat's Review module is a game-changer for hoteliers seeking to maintain and improve their online presence. It offers comprehensive monitoring of guest reviews across multiple platforms, allowing to swiftly respond to feedback with the help of our AI ARIS and enhance guest satisfaction. With insightful analytics and proactive management tools, Hotellistat empowers you to shape a positive reputation that drives bookings and boosts your hotel's success."
This vendor's trending score is rising, Hotellistat - Reputation Management is the #10 most trending product in the Reputation Management category (out of 59) and the #551 most trending product overall in the global hotel tech ecosystem. HTR assesses vendor's real time activity in the market to give buyers a sense of whether a product is gaining momentum
This vendor has not met the minimum criteria for the Certificate of Excellence which is awarded to vendors who exemplify transparent cultures and come highly recommended by their clients. For more information, please see the help center.
This product is priced in line with the average product in the category which is usually an indicator that it is a standard product with standard functionality designed for typical operations and use cases and properties.
Get an Instant Price Estimate
Enter your room count to get an instant price estimate for your property
* Automated control system for pricing. * Quick price changes in response to market changes. * Forecast and strategy support. * Contact person available at all times.
What do you dislike or think could be improved?
We would like to thank you very much for the consistently good cooperation and have no suggestions for improvement! Many thanks to the whole team. We look forward to continued good cooperation in 2025.
5.0
Excellent
Ease of Use
5.0/5
Customer Support
5.0/5
ROI
4.0/5
Implementation
4.0/5
* Automated control system for pricing. * Quick price changes in response to market changes. * Forecast and strategy support. * Contact person available at all times.
We follow:- Price/performance TOP, staff and support very friendly and fast response times, clear and easy to use system, everything is perfect
What do you dislike or think could be improved?
Nothing, nothing, nothing, nothing, except that you have to type 20 words here, that's a bit annoying Nothing, nothing, nothing, nothing, except that you have to type 20 words here, that's a bit annoying
5.0
Excellent
Ease of Use
5.0/5
Customer Support
5.0/5
ROI
5.0/5
Implementation
5.0/5
We follow:- Price/performance TOP, staff and support very friendly and fast response times, clear and easy to use system, everything is perfect
KI based recommendations -most of the current used systems are limited to an algorythm based on fixed values but not Hotellistat. Rate recommendations are KI powered which allows the system to react on market situations and changes quick and easy. The multiple ways to build strategies and different recommendations, even on house level or room level, allows the user to try different ways to optimize occupancy, rates, RevPar and TrevPar. Rate shopping data is very accurate, a limited number of real time shops is possible as well to check the most common and important websites. The company itself is really innovative and always open for ideas and exchanges how the system can be further developed.
What do you dislike or think could be improved?
The Set up of Room / rate derivations is currently really complex, depending on the PMS System used. Would be great to have rate shopping data available in different views, not only with graphs but as well in a table format.
4.5
Excellent
Ease of Use
4.0/5
Customer Support
5.0/5
ROI
5.0/5
Implementation
4.0/5
KI based recommendations -most of the current used systems are limited to an algorythm based on fixed values but not Hotellistat. Rate recommendations are KI powered which allows the system to react on market situations and changes quick and easy. The multiple ways to build strategies and different recommendations, even on house level or ro...
Hotellistat's all-in-one platform is a powerful, intuitive, and efficient tool designed to optimize hotel performance. It provides real-time data analytics and seamless integrations that simplify revenue management, reputation monitoring, and operational strategies. By streamlining processes and delivering actionable insights, Hotellistat empowers hoteliers to make informed decisions, enhance guest satisfaction, and maximize profitability. Its scalable features cater to hotels of all sizes, ensuring efficiency, adaptability, and measurable success across diverse markets.
What do you dislike or think could be improved?
The platform is robust and highly functional, offering a wide range of features to enhance efficiency and performance. However, incorporating additional language options and providing more tailored training sessions specifically designed for beginners would greatly improve its accessibility and overall user-friendliness. These enhancements would enable a broader audience to utilize the platform effectively, ensuring users of varying expertise levels feel more confident navigating its features while maximizing its potential to meet their unique needs and goals.
5.0
Excellent
Ease of Use
5.0/5
Customer Support
5.0/5
ROI
N/A
Implementation
N/A
Hotellistat's all-in-one platform is a powerful, intuitive, and efficient tool designed to optimize hotel performance. It provides real-time data analytics and seamless integrations that simplify revenue management, reputation monitoring, and operational strategies. By streamlining processes and delivering actionable insights, Hotellistat e...
The detailed pricing tool and the many setting options that are given. Also the trend analysis and the pick-up tool. The quick help from the support team.
What do you dislike or think could be improved?
Many tools in V2 are still being worked on, which could go a bit faster since some of them are dependent on them.
5.0
Excellent
Ease of Use
5.0/5
Customer Support
5.0/5
ROI
4.0/5
Implementation
5.0/5
The detailed pricing tool and the many setting options that are given. Also the trend analysis and the pick-up tool. The quick help from the support team.
We have been using Hotellistat since 2021 for our small hotel chain and couldn’t be happier with the performance and flexibility. This all in one platform has really helped us with our revenue management and daily operations. One of the best things about Hotellistat is the Revenue Intelligence Module which not only optimizes pricing but also takes into account room supplements based on demand and pickup patterns. This level of detail means we are always competitive and maximizing revenue. The Rate Shopper integration is also great, real time competitor pricing means we can adjust our rates quickly and effectively. The Integrated Intelligence Module is another big plus. The reports give us instant access to the data we need, whether it’s occupancy, rate trends or other KPI’s. As a revenue manager I can make decisions faster and with more confidence. Hotellistat goes beyond pricing and reporting. They also have eCommerce and Reputation Management modules which have been great. The AI powered review response system makes managing online reviews so much easier, so we can respond quickly and effectively and improve our online reputation. Another big plus is the customer support. Their team is always responsive and gets back to us quickly on any questions or issues. This has been key to smooth operations and getting the most out of the platform. In summary Hotellistat is an all in one tool for revenue managers. Whether you’re managing pricing, competitor monitoring or reputation management this platform has the flexibility and intelligence to drive growth and increase selling efficiency. We recommend Hotellistat to any hotel chain.
What do you dislike or think could be improved?
Hotellistat is always evolving and we love how their development team keeps us informed about new features and improvements. They actively ask for user feedback and have implemented many of our suggestions which is a big plus. Most issues are fixed quickly but some of the more complex ones take a little longer. But given their commitment to continuous improvement and great support team we are sure they will get to it soon. Overall the development and open communication makes Hotellistat a solid partner in our revenue management strategy.
5.0
Excellent
Ease of Use
5.0/5
Customer Support
5.0/5
ROI
5.0/5
Implementation
5.0/5
We have been using Hotellistat since 2021 for our small hotel chain and couldn’t be happier with the performance and flexibility. This all in one platform has really helped us with our revenue management and daily operations. One of the best things about Hotellistat is the Revenue Intelligence Module which not only optimizes pricing but als...
I appreciate the value that Hotellistat brings to our operations. The platform offers comprehensive data analytics, allowing the user to track occupancy rates and revenue rates into the main dashboard effectively. This insight helps in making informed decisions that enhance the pricing models and also to have eye on the exact reports and marketing strategies . Moreover, the user friendly interface enables seamless management of guest feedback, which is crucial for maintaining hight service standards. The ability to analyze reviews in real-time allows the user to address concerns promptly, fostering better gust experience. Also, Hotellistat's benchmarking tools are particularly beneficial, as they provide a clear comparison against competitors. This information guides our positioning within the market and helps identify areas for improvement, Overall, Hotellistat not only streamlines our operations but also empowers us to elevate the service quality, ensuring that the user remain competitive and appealing to clients.At the end the most successful strategy of Hotellistat is about the communication ways with their experts. My team and I are grateful to have a base line communication with the specialist si we can change, develop and add things into this platform.
What do you dislike or think could be improved?
While Hotellistat provides insights there are areas for enhancement. One significant improvement would be the integration of social media platforms. Currently, tha lack of this feature limits our ability to analyze guest sentiment across various channels (instagram, facebook etc). By incorporate social media data, we could gain a more comprehensive understanding of our brand perception and guest preferences. Also, the main menu on settings, we can say that we have to search by the terminology the most of the times so we can find what we want.
4.5
Excellent
Ease of Use
3.0/5
Customer Support
5.0/5
ROI
4.0/5
Implementation
4.0/5
I appreciate the value that Hotellistat brings to our operations. The platform offers comprehensive data analytics, allowing the user to track occupancy rates and revenue rates into the main dashboard effectively. This insight helps in making informed decisions that enhance the pricing models and also to have eye on the exact reports and ma...
I appreciate the value that Hotellistat brings to our operations.The platform offers comprehensive data analytics, allowing the user to track occupancy rates and revenue rates into the main dashboard effectively. This insight helps in making informed decisions that enhance the pricing models and also to have eye on the exact reports and marketing strategies . Moreover, the user friendly interface enables seamless management of guest feedback, which is crucial for maintaining hight service standards. The ability to analyze reviews in real-time allows the user to address concerns promptly, fostering better gust experience. Also, Hotellistat's benchmarking tools are particularly beneficial, as they provide a clear comparison against competitors. This information guides our positioning within the market and helps identify areas for improvement, Overall, Hotellistat not only streamlines our operations but also empowers us to elevate the service quality, ensuring that the user remain competitive and appealing to clients.At the end the most successful strategy of Hotellistat is about the communication ways with their experts. My team and I are grateful to have a base line communication with the specialist si we can change, develop and add things into this platform.
What do you dislike or think could be improved?
While Hotellistat provides insights there are areas for enhancement. One significant improvement would be the integration of social media platforms. Currently, tha lack of this feature limits our ability to analyze guest sentiment across various channels (instagram, facebook etc). By incorporate social media data, we could gain a more comprehensive understanding of our brand perception and guest preferences. Also, the main menu on settings, we can say that we have to search by the terminology the most of the times so we can find what we want.
4.5
Excellent
Ease of Use
4.0/5
Customer Support
5.0/5
ROI
4.0/5
Implementation
4.0/5
I appreciate the value that Hotellistat brings to our operations.The platform offers comprehensive data analytics, allowing the user to track occupancy rates and revenue rates into the main dashboard effectively. This insight helps in making informed decisions that enhance the pricing models and also to have eye on the exact reports and mar...
I do like the intuitive pricing overview, the individual / adjustable dashboards and the pickup analysis. All of these functions give me a quick and detailed overview. Also the support is very helpful and quick on their replies.
What do you dislike or think could be improved?
Reporting options could be improved. If I like to analyse in depths e.g. weekday analysis, the reporting structure has potential to improve.
5.0
Excellent
Ease of Use
5.0/5
Customer Support
5.0/5
ROI
5.0/5
Implementation
5.0/5
I do like the intuitive pricing overview, the individual / adjustable dashboards and the pickup analysis. All of these functions give me a quick and detailed overview. Also the support is very helpful and quick on their replies.
Real time pick up data with pretty fast loading time. Hotellistat has a quick push time for restrictions and rates upload
What do you dislike or think could be improved?
Simplify settings / Reframe overview for better information display / add semi-automatic settings (not fully ARIS or Automatic, nothing in between) / place the final user more in focus to understand their needs /
1.0
Terrible
Ease of Use
2.0/5
Customer Support
3.0/5
ROI
2.0/5
Implementation
3.0/5
Real time pick up data with pretty fast loading time. Hotellistat has a quick push time for restrictions and rates upload
ONE centralized system for pricing, market positioning, business intelligence, reporting, reputation management & much more
Fully integrated, proprietary Rate Shopper for detailed real-time insights into competitors’ prices, demand, and cancellation policies
Optimized pricing powered by ARIS (Automated Revenue Intelligence System) through a holistic approach and unique data diversity
AI-based pricing and restriction recommendations
Excellent collaboration with partners
by
Jan Popovic
(InHotel)
on December 14, 2025
Showing all answers to:
"What does this product or service do well?"
Jan Popovic
CEO
@
InHotel
February 14, 2025,
Jan Popovic
occassionaly uses
Hotellistat GmbH
ONE centralized system for pricing, market positioning, business intelligence, reporting, reputation management & much more
Fully integrated, proprietary Rate Shopper for detailed real-time insights into competitors’ prices, demand, and cancellation policies
Optimized pricing powered by ARIS (Automated Revenue Intelligence System) through a holistic approach and unique data diversity
AI-based pricing and restriction recommendations
Excellent collaboration with partners
Martin Moser
Managing Director
@
customice GmbH
December 1, 2021,
Martin Moser
occassionaly uses
Hotellistat GmbH
Hotellistat is a true all in one product, combining essential technology with an easy to use user interface. I personally like the horizontal connection of all data streams to give hotels a holistic view of their business.
Philipp Ingenillem
Co-Founder and CSO
@
Online Birds GmbH
November 26, 2021,
Philipp Ingenillem
has seen a demo of
Hotellistat GmbH
Hotellistat combines many components (revenue, rate shoppers, reviews, social media, web & e-commerce) that you usually have to buy/integrate individually. That gives digitalization a massive push.
Furthermore, when it comes to revenue management Hotellistat allows hoteliers to incorporate their own strategy into the system's price recommendations, something unique in the field of revenue management.
Gera Bachner
Quality & Project Manager
@
hotelkit GmbH
January 2, 2024,
Gera Bachner
heard from clients about
Hotellistat GmbH
Hotellistat can help hotels enhance their analytics of data and forecast of demand. I still remember a time when pricing was done manually, obviously there is no need for that with this software. It is intuitive and easy to use and a great asset.
Marco Tessitore
CSO
@
Smart Host GmbH
December 5, 2023,
Marco Tessitore
has seen a demo of
Hotellistat GmbH
Hotellistat impresses with its efficient compilation and management of relevant information. With the help of ingenious analytics and machine learning, it makes a significant contribution to strategic decision-making.
December 4, 2023,
Carolin Wanzke-Boomers
has seen a demo of
Hotellistat GmbH
Hotellistat is characterized by its ability to efficiently centralize and manage relevant data, use advanced analytics and machine learning for comprehensive analysis and help with strategic decision-making in the hotel industry. The strengths of this product lie in its ability to improve revenue management while prioritizing customer success and satisfaction.
Nadja Weindl
Director Marketing
@
dailypoint
November 29, 2023,
Nadja Weindl
has seen a demo of
Hotellistat GmbH
Hotellistat has a great ability to efficiently centralize and manage relevant data, use advanced analytics and machine learning for comprehensive analysis and help with strategic decision-making in the hotel industry. The strengths of this product lie in its ability to improve revenue management while prioritizing customer success and satisfaction.
Thibault Gence
Partnerships Manager
@
apaleo GmbH
January 3, 2022,
Thibault Gence
occassionaly uses
Hotellistat GmbH
Hotellistat's modular platform allows hotel general managers and revenue managers to have all the necessary tools and functionalities under one roof when it comes to yield. The ability for users to either fully automate or manually influence pricing strategies is also a big plus.
Question:
What differentiates this product or service from the competition?
Answer:
AI-driven analysis of over 1,000 internal and external data points (weather, events, competitor pricing, etc.)
Hourly price updates for rapid responses to market changes
Highly customizable to meet the needs of any hotel
Strong focus on partnerships and long-term success
Combines multiple tools into one platform, reducing the need for additional software
High level of innovation from the Munich-based company
German and English-speaking support
Holistic optimisation of the commercial cycle
by
Jan Popovic
(InHotel)
on December 14, 2025
Showing all answers to:
"What differentiates this product or service from the competition?"
Jan Popovic
CEO
@
InHotel
February 14, 2025,
Jan Popovic
occassionaly uses
Hotellistat GmbH
AI-driven analysis of over 1,000 internal and external data points (weather, events, competitor pricing, etc.)
Hourly price updates for rapid responses to market changes
Highly customizable to meet the needs of any hotel
Strong focus on partnerships and long-term success
Combines multiple tools into one platform, reducing the need for additional software
High level of innovation from the Munich-based company
German and English-speaking support
Holistic optimisation of the commercial cycle
Martin Moser
Managing Director
@
customice GmbH
December 1, 2021,
Martin Moser
occassionaly uses
Hotellistat GmbH
Hotellistat is a very innovative and easy to use product that allows hotels to work in the way they want to work. Revenue Management can be used in any form (manual pricing, fully automated, or with user strategies)
You can choose the modules you need, and it connects with various other systems, for example with customice.
Philipp Ingenillem
Co-Founder and CSO
@
Online Birds GmbH
November 26, 2021,
Philipp Ingenillem
has seen a demo of
Hotellistat GmbH
It seems that there is no competitor who offers such a broad range of fully integrated components as well as the opportunity for hoteliers to influence price strategies manually. Hotellistat is as far as I am concerned one of a kind, since it is a Revenue Market and BI System.
Gera Bachner
Quality & Project Manager
@
hotelkit GmbH
January 2, 2024,
Gera Bachner
heard from clients about
Hotellistat GmbH
They offer various options as to how exactly a customer would want to use the software. Hotels can work manually, semi-automated, or fully
automated giving them an individuality that not many other software offer.
Marco Tessitore
CSO
@
Smart Host GmbH
December 5, 2023,
Marco Tessitore
has seen a demo of
Hotellistat GmbH
Hotellistat covers various areas such as reputation and social media, among others, and impresses with clever integration and automated management of rate and hotel information that the customer can easily activate. With Hotellistat, hotels can customize the necessary modules according to their own needs.
December 4, 2023,
Carolin Wanzke-Boomers
has seen a demo of
Hotellistat GmbH
What sets Hotellistat apart is the seamless integration and automation of rate shopping data and hotel performance data, which can be easily accessed and activated by mutual customers through self-service. Hotellistat allows hotels to choose their preferred revenue management approach (manual pricing, full automation or user strategies) and select the modules they need.
Nadja Weindl
Director Marketing
@
dailypoint
November 29, 2023,
Nadja Weindl
has seen a demo of
Hotellistat GmbH
What sets them apart is the seamless integration & automation of rate shopping data and hotel performance data that can be easily accessed and activated by customers through self-service. Hotellistat allows hotels to choose their preferred revenue management approach (manual pricing, full automation or user strategies) and select the modules they need.
Thibault Gence
Partnerships Manager
@
apaleo GmbH
January 3, 2022,
Thibault Gence
occassionaly uses
Hotellistat GmbH
Usually, products in rate shopping and BI categories don't go as far as review answering but purely review monitoring (if they even do). Hotellistat's web and e-commerce tracking is also something you don't usually find in such products. It's definitely a big differentiator to have such extensive capabilities for small team that want to limit the number of different tools and vendors.
Question:
Based on your experience with this product or service, if you could give one piece of advice to a hotelier considering this product or service, what would it be?
Answer:
Let Hotellistat guide your revenue strategy, they're trustworthy experts with a a strong foundation in hospitality and data-driven decision making, and a compelling comprehensive technology roadmap involving AI.
by
Jan Popovic
(InHotel)
on December 14, 2025
Showing all answers to:
"Based on your experience with this product or service, if you could give one piece of advice to a hotelier considering this product or service, what would it be?"
Jan Popovic
CEO
@
InHotel
February 14, 2025,
Jan Popovic
occassionaly uses
Hotellistat GmbH
Let Hotellistat guide your revenue strategy, they're trustworthy experts with a a strong foundation in hospitality and data-driven decision making, and a compelling comprehensive technology roadmap involving AI.
Martin Moser
Managing Director
@
customice GmbH
December 1, 2021,
Martin Moser
occassionaly uses
Hotellistat GmbH
Try it out and see revenue management on the next level. Works perfectly fine also on meeting room rates together with your customice setup. Philip and his team may make the difference in rates for your properties...
Philipp Ingenillem
Co-Founder and CSO
@
Online Birds GmbH
November 26, 2021,
Philipp Ingenillem
has seen a demo of
Hotellistat GmbH
Digitalisazition is on its triumphal march through the hospitality industry and more present than ever before. Tech suppliers like Hotellistat, who offer a broad range of digital touchpoints in one system enable hoteliers to tackle diverse challenges at once.
Gera Bachner
Quality & Project Manager
@
hotelkit GmbH
January 2, 2024,
Gera Bachner
heard from clients about
Hotellistat GmbH
Go all in and trust the experts at Hotellistat - I am more than happy to vouch for them and their expertise and professionalism. They are a great team to work with so make sure to schedule your demo soon.
Marco Tessitore
CSO
@
Smart Host GmbH
December 5, 2023,
Marco Tessitore
has seen a demo of
Hotellistat GmbH
Hotellistat offers the opportunity to increase hotel revenue, optimize operations and increase guest satisfaction at the same time. I recommend exploring Hotellistat and being inspired by their very friendly and competent sales team
December 4, 2023,
Carolin Wanzke-Boomers
has seen a demo of
Hotellistat GmbH
Hotellistat can help hotels increase their revenue, optimize their processes and at the same time better meet the needs of their guests. I would recommend considering Hotellistat, especially if you are looking for a flexible and user-friendly solution for revenue management in the hotel industry.
Nadja Weindl
Director Marketing
@
dailypoint
November 29, 2023,
Nadja Weindl
has seen a demo of
Hotellistat GmbH
Hotellistat can help hoteliers increase their revenue, optimize their processes and at the same time better meet the needs of their guests. I would recommend considering Hotellistat, especially if you are looking for a flexible and user-friendly solution for revenue management in the hotel industry. Get in touch with their really nice and knowledgable team and let them explain in detail how they can support you.
Thibault Gence
Partnerships Manager
@
apaleo GmbH
January 3, 2022,
Thibault Gence
occassionaly uses
Hotellistat GmbH
To the best of my knowledge, some functionalities don't necessarily require a full setup and PMS integration. So start by analysing these to see the potential of Hotellistat and have an idea of the power you can unlock with a PMS integration, like full pricing automation.
Hotellistat GmbH has not yet had their customer support processes certified by Hotel Tech Report. We recommend referencing the GCSC rubric during your demo call to make sure that this vendor has strong processes in place to support customers.
This vendor does not appear to have basic support essentials. Vendors who provide top tier support maintain a knowledge base help center and product updates changelog for customers.
Request a Quote
Response Time
Less than a day
Recommended
94%
Optimized for quick response
This vendor has enabled Instant Connect to deliver fast follow-up to your request and same day price quotes.